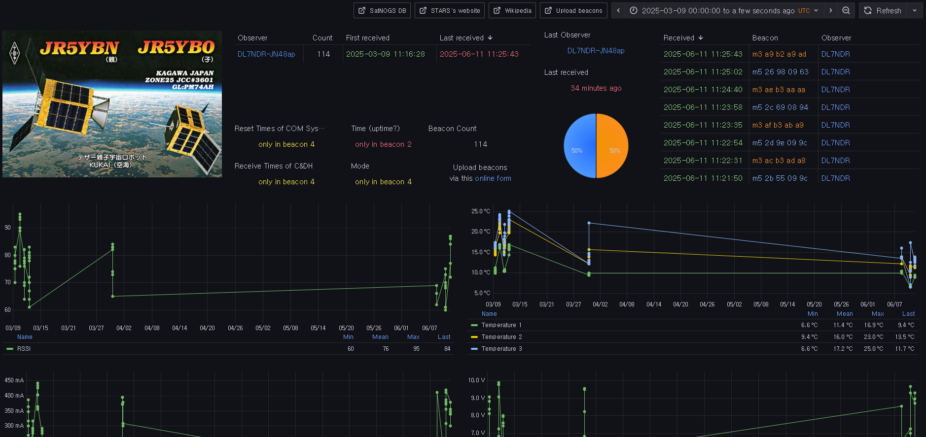
I’ve built a decoder and dashboard for STARS (KUKAI, 空海) to show the telemetry of its still CW beaconing daughter (子) satellite.
Since mid-October 2024 it’s in an energy-saving mode only transmitting m3 and m5 beacons.
Please upload beacons to populate the dashboard.
As an offline alternative you may also use DK3WN’s decoder tool.
How to receive and read CW beacons.
73
Daniel, dl7ndr

